• Home |
  • Merchants |
  • Support |
  • Search |
  • About |
  • Login |
  • Overview |
  • Getting Started |
  • My Account |
  • Products
    1. Product Definition |
    2. Product Pricing |
    3. Product Delivery |
    4. Cross-Sells |
    5. Bundle Products |
    6. Coupon Codes |
    7. Product Groups |
    |
  • Checkouts
    1. Checkout Designer |
    2. Checkout Content |
    3. Checkout Links |
    4. A/B Testing |
    5. Dynamic Pricing API |
    6. Checkout Parameters |
    |
  • Tracking
    1. Conversions Tracking |
    2. Visitors Tracking |
    3. Pixel URL Tracking |
    4. Tracking Campaigns |
    5. Transactions Tracking |
    6. Custom Parameters |
    |
  • Reporting
    1. Notifications and Alerts |
    2. Dashboard |
    3. Performance Reports |
    4. Custom Reports |
    |
  • Affiliate Marketing |
  • Payments and Reserves |
  • FAQ |
  • Glossary
    1. Terms |
    2. Country List |
    3. Currency List |
    |
  • Contact us |
  • Other Tools
    1. Join Extensions Designer |
    2. API |
    |

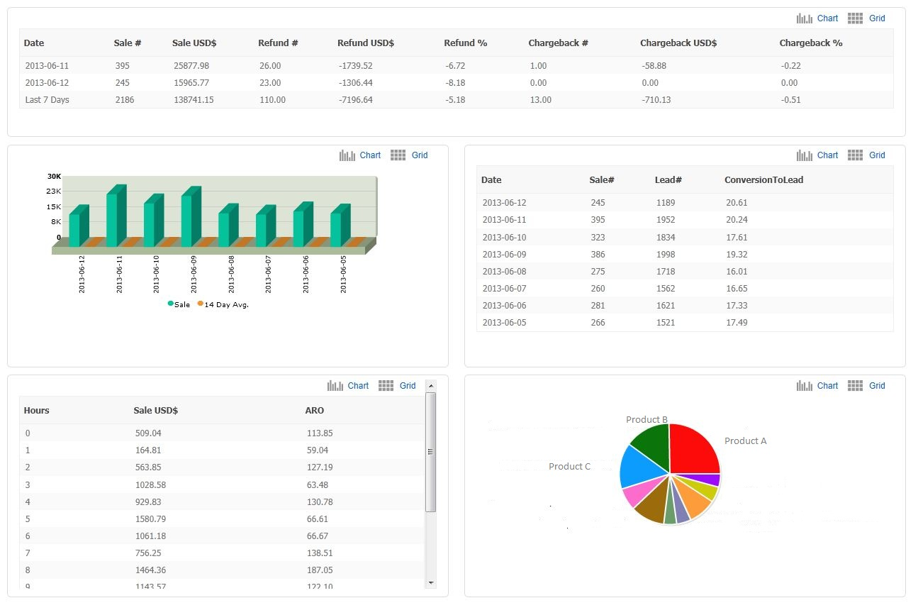
Dashboard

The Dashboard gives you a quick summary of your recent performance. There are various reports available in data grids or charts format, switchable by user:

  • Overview of main transaction types ( sales, refunds, chargebacks) in the last 7 days;
  • Sales and related ARO by date;
  • Traffic and conversion rate by date;
  • Sales by hour, today;
  • Sales distribution by product;

 

 

 

 

 

 

 

 

2026 @ UpClick, Inc. All rights Reserved.